![[사진: 안랩]](https://cdn.digitaltoday.co.kr/news/photo/202407/525841_490387_353.jpg)
[디지털투데이 황치규 기자]안랩은 USB, CD드라이브 등 외장 매체에 대한 제어와 관리를 제공하는 ‘안랩 EDC(AhnLab EPP Device Control, 이하 ‘안랩 EDC’)를 출시했다고 18일 밝혔다.
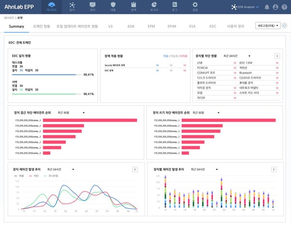
안랩 EDC는 ▲업무용 PC 등 기업 인프라 및 자산에 대한 주요 업무용 외장 매체(USB, CD/DVD 드라이브 등 ) 접근 및 연결 이후 동작(읽기/쓰기 등) 제어 ▲기업 환경에 맞춘 예외/시간대 정책 등 외장 매체별 제어 정책 설정 ▲장치 제어 현황 모니터링 및 통계, 보고서 제공 등 주요 기능을 제공한다.
이에 따라 보안관리자는 조직 내 외장 매체 사용에 대한 가시성을 확보해, 외장 매체로 인한 악성코드 감염이나 정보 유출 등 보안 위협으로부터 생산설비 서버와 서비스 시스템 등 조직 주요 자산을 보호할 수 있다.
안랩 EDC는 엔드포인트 통합 보호 플랫폼 ‘안랩 EPP' 플러그인 형태로 제공돼 고객 보안 담당자가 손쉽게 운영할 수 있다는 점이 특징이라고 회사 측은 강조했다. 안랩 EPP를 사용중인 고객은 라이선스만 추가하면 안랩 EPP 단일 관리 화면으로 안랩 EDC 매체 제어 특화 기능을 즉시 활용할 수 있다.
안랩 김창희 제품서비스기획실장은 “최근 컴플라이언스 대응 등으로 매체 제어 솔루션에 대한 고객 니즈가 지속적으로 증가 중”이라며, “보안성과 사용 편의성을 제공하는 '안랩 EDC'로 보안 담당자들이 고도화되는 엔드포인트 위협에 한층 더 효율적으로 대응할 수 있을 것으로 기대한다"고 말했다.

